
Орчин үед байгууллагууд хэрэглэгчийн дуудлагын тоо, борлуулалтын бүртгэл, кампанит ажлын үр дүн гэх зэргээр асар их мэдээлэл цуглуулдаг болсон. Энэ бүх датагаа бодит үнэ цэн болгон хувиргаж чаддаг болов уу гэвэл олон байгууллагын хувьд хариулт нь ҮГҮЙ. Тиймээс цуглуулсан датаныхаа бодит үр ашгийг нь мэдэрч, боломжоо бүрэн ашиглаж чадахгүй хэвээр байна.
Яагаад гэдгийг дараах гурван шалтгаанаар тайлбарлая.
1. Дата хоорондын уялдаа холбоог ойлгохгүй байх

Дата цуглуулж чадсан ч дараа нь энэ мэдээллээ хэрхэн, яаж үр дүнтэй ашиглах вэ гэдэг нь байгууллагуудад хамгийн чухал. Ихэнх компаниудын дата CRM, дуудлагын систем, Excel зэрэг олон хэрэгсэл дээр энэ тэнд тархай байдаг. Үүнээс болж том зургаар харах боломжгүй болдог.
Жишээ нь: Та хэдэн хүн залгасныг мэднэ, гэхдээ яагаад гэдгийг мэдэхгүй. Энэ тэнд байгаа олон сувгийн дата хоорондоо уялдсан үед л үнэ цэн нь бий болж, хаана ямар асуудал байгааг тодорхойлж чадна.
2. Дата нь шийдвэр гаргалтад нөлөөлж чадахгүй хэвээр байх

Ихэнх байгууллага одоог хүртэл өмнөх дадал зуршлаараа шийдвэр гаргадаг. Гэвч өнөөдрийн өрсөлдөөнт зах зээлд таамгаар ажиллах нь байгууллагад давуу талыг бий болгохгүй.
Хэрвээ танай дата зөвхөн сарын тайланд ашиглагдаад, өдөр тутмын шийдвэрт нөлөөлөхгүй байгаа бол та асар их боломж алдаж байж болзошгүй.
3. Автоматжуулалт ашиглахгүй байх
Датагаа гараар боловсруулах нь их цаг авдаг, дээр нь алдаа гаргах эрсдэлтэй. Автоматжуулалт нь хүний ажлыг орлох биш, харин илүү чухал ажилд төвлөрөх боломжийг олгодог. Автоматжуулсан системийн хийж чадах зүйлс:
- Харилцагчийн зан төлөв дээр тулгуурлан сэтгэл ханамжийг нь харуулах
- Цагаа тохируулан автоматаар мессеж илгээх
- Дуудлагаа ухаалгаар хуваарилах
- Давтагддаг асуудлуудыг илрүүлэх
Тэгвэл датагаа бүрэн ашиглахын тулд юу хийх вэ?
Дата бол байгууллагын хамгийн үнэт баялаг. Үүнийг ашиглахын тулд зөв бүтэц, зөв процесс, зөв систем хэрэгтэй. Доорх 3 алхмыг хэрэгжүүлснээр байгууллага датан дээрээ үндэслэн зөв шийдвэр гаргах, борлуулалтаа өсгөх, хэрэглэгчийн үйлчилгээний асуудал, боломж, цаашдын ирээдүйг харах боломжтой.
1. Бүх дата мэдээллээ нэгтгэсэн системд төвлөрүүлэх

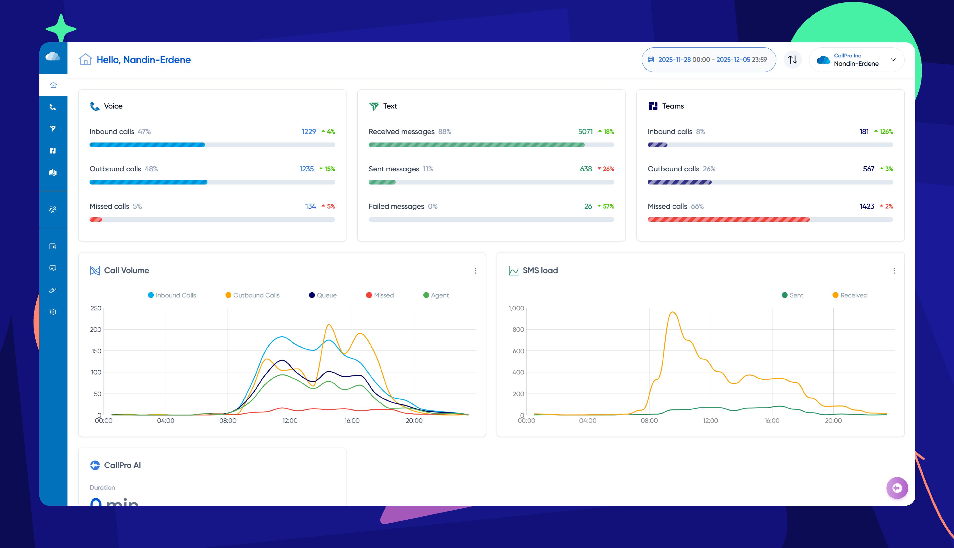
Өнөөдөр байгууллагууд олон сувгаар хэрэглэгчтэй холбогдож байна. Жишээлбэл, дуудлага, чат, мессеж, сошиал сүлжээ, и-мэйл гэх мэт.
Эдгээр сувгууд тусдаа ажиллах үед дата салангид үлдэж, нэг хэрэглэгчийн цогц мэдээллийг харах боломжгүй болдог. Өөрөөр хэлбэл, нэгэн хэрэглэгч фэйсбүүк чатаар санал хүсэлт явуулсан гэж бодъё. Өмнө нь дуудлагаар эсвэл өөр бусад сувгаар холбогдож байсан эсэх, зан төлөв гэх мэт мэдээллийг нь харах боломжтой бол энэ нь байгууллагын бүтээмжийг хангалттай хэмжээнд нэмэгдүүлнэ.
Харин CallPro Platform нь байгууллагын бүх харилцааны сувгийг нэг дор төвлөрүүлж, ажлыг тань хөнгөвчилж чадна. Ингэснээр байгууллагад бий болох давуу талууд:
- Нэг хэрэглэгчийн бүх харилцааны түүхийг харах
- Ажилтнуудын мэдээлэлтэй ажиллах хурдыг нэмэгдүүлэх
- Дата давхардаж, алдаа гарахаас сэргийлэх боломжийг олгодог.
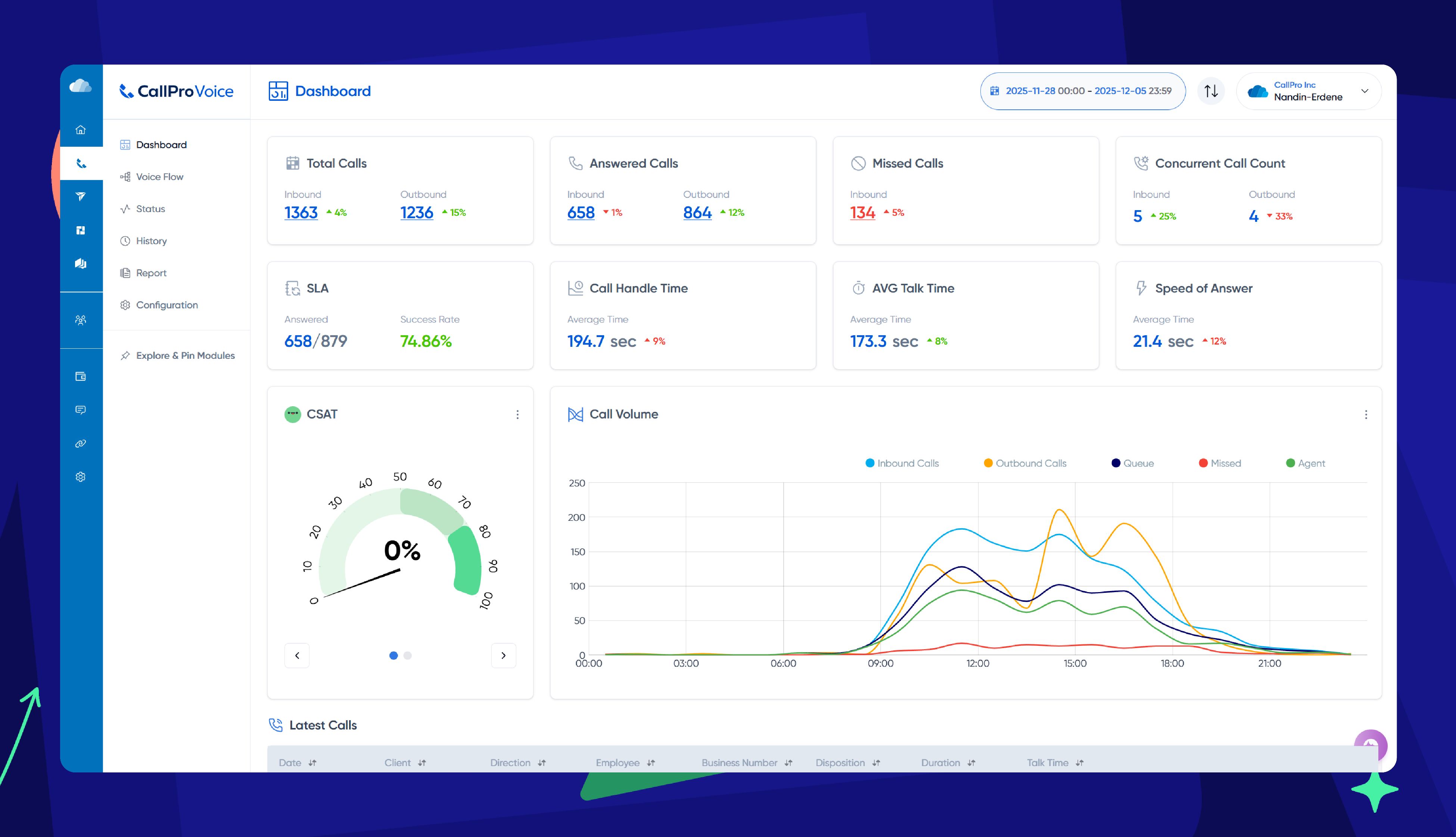
2. Тайлангаа оновчтой, ойлгомжтой харуулах
.jpg)
Төвлөрсөн датаг зөв тайлбарлаж, шийдвэр гаргах түвшний хүмүүст ойлгомжтой байдлаар хүргэх нь дараагийн чухал алхам. CallPro Platform таны бизнест тохирсон хамгийн ойлгомжтой, олон төрлийн нарийвчилсан тайланг харуулж чадна. Тухайлбал:
- Real-time нарийвчилсан үзүүлэлтүүд
- KPI-д суурилсан хяналтын самбар
- Өөрт хэрэгтэй тайлангаа нэг дор харах боломж
- Менежер, захирал, ажилтан бүрд зориулагдсан тусгай тайлан
Дээрх шийдлүүд нь байгууллагын өдөр тутмын шийдвэр гаргалтыг илүү хурдан, бодит болгодог.
3. Ажлын үйл явц, харилцааг автоматжуулах

Датаг зөв харж, уялдаа холбоог нь ойлгосны дараа байгууллагад зайлшгүй хэрэгжүүлэх дараагийн алхам бол автоматжуулалт юм. Энэ нь олон хийгддэг ажлуудыг алдаагүй, хурдан, тогтвортой гүйцэтгэх боломжийг олгож, байгууллагын цаг, зардлыг хэмнэхийн зэрэгцээ байгууллагын нөөцийн ашиглалтыг оновчтой болгоно. Дээрх зурагт мессежээ автоматаар илгээн CallPro Platform-оос хэрхэн хянах боломжтойг харуулжээ. Мөн та дараах үйлдлүүдийг ч автоматжуулах боломжтой.
- Хэрэглэгчид илгээдэг сануулга, follow-up, хариу мэдэгдэл
- Мессеж илгээх, бүртгэл хийх, шалгах гэх мэт олон давтагддаг ажлууд
- Борлуулалтын дараалал, хэрэглэгчийн замнал буюу journey map
Дата дангаараа үнэ цэнтэй биш. Харин түүгээр дамжуулан олж авсан ойлголт, гаргасан шийдвэр болон хүрсэн үр дүнгээр хэмжигддэг. Таны ашиглаж буй дата мэдээлэл дотроо аль хэдийн олон чухал шийдвэрийн хариуг агуулж байдаг. Харин зөв арга барил, зөв системийг ашигласнаар эдгээр нөөц бололцоог бүрэн нээж, бизнесээ илүү хурдан, ухаалаг байдлаар өргөжүүлэх боломжтой.
Яг одоо манай зөвлөхтэй энд дарж цаг товлон дэлгэрэнгүй мэдээлэл, зөвлөгөө аваарай.



